Usage Statistics 8.6.0
🗓️ Release date: May 12, 2025
This release introduces support for the new Live Docs content type and includes a security fix.
Improvement
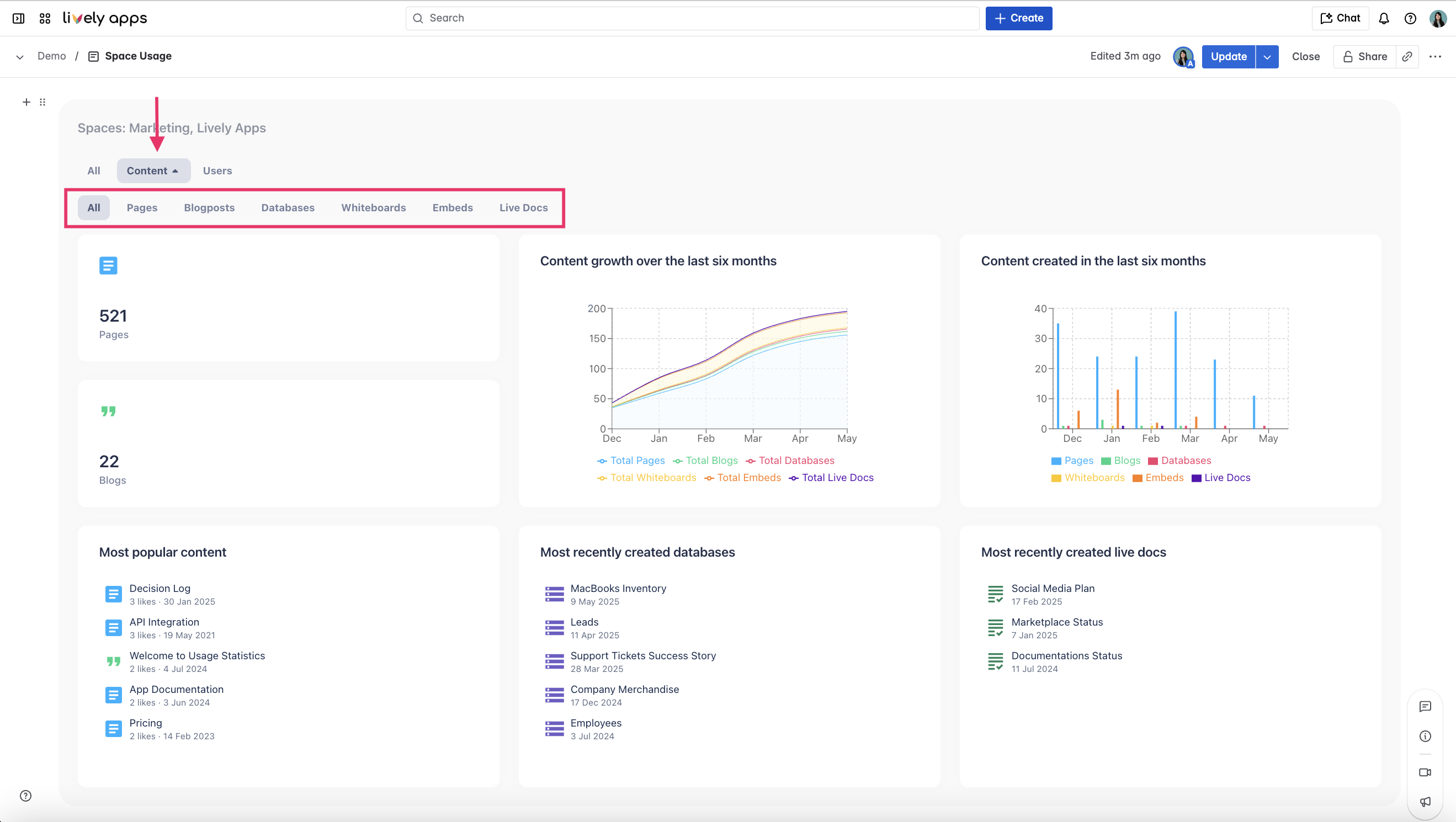
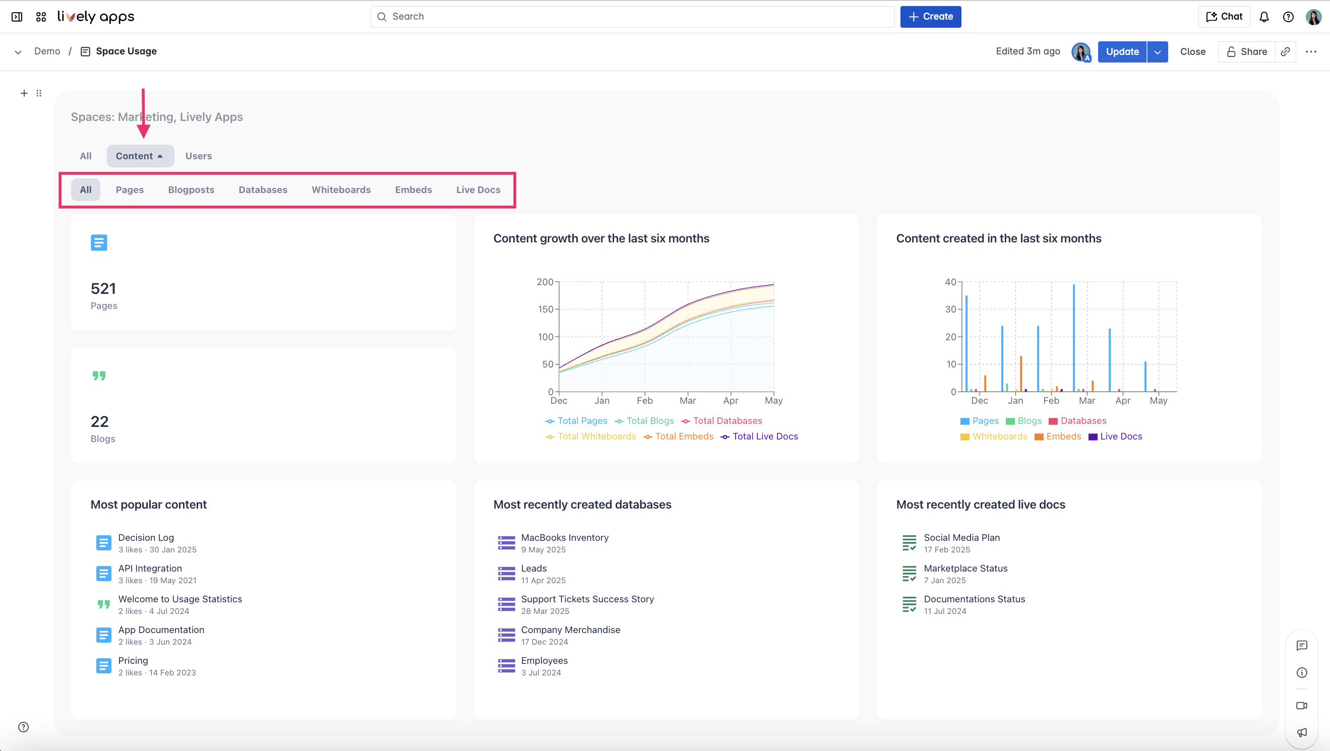
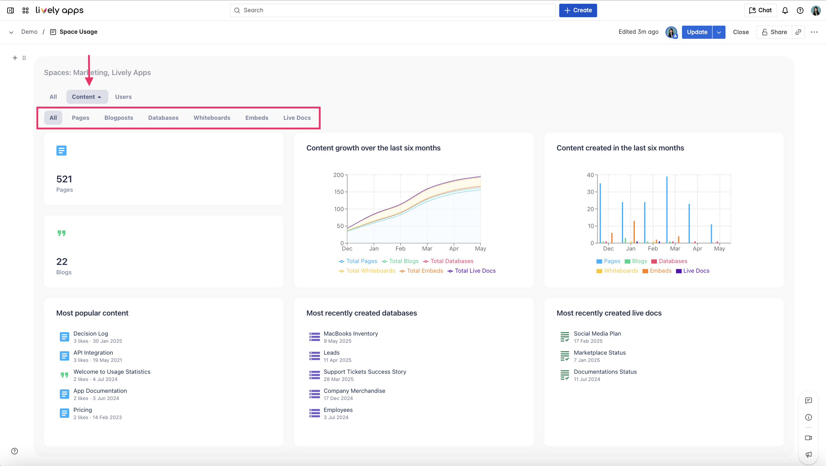
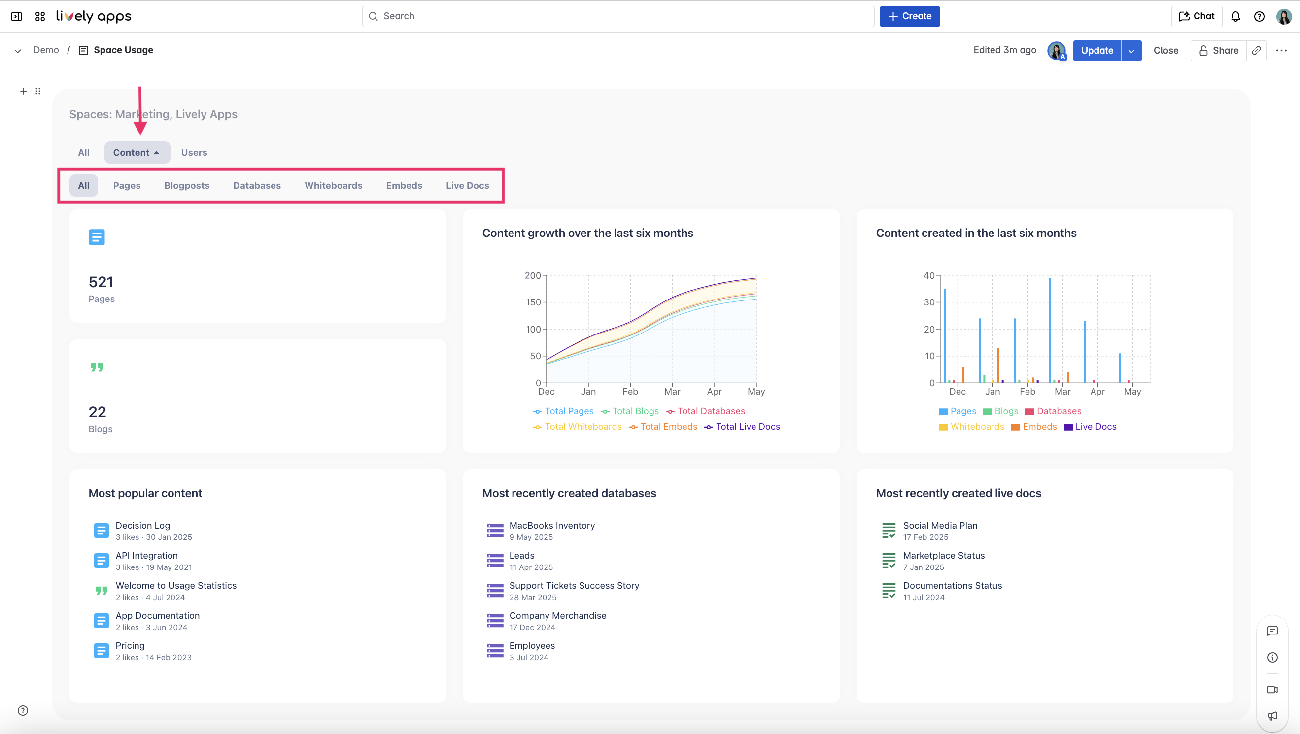
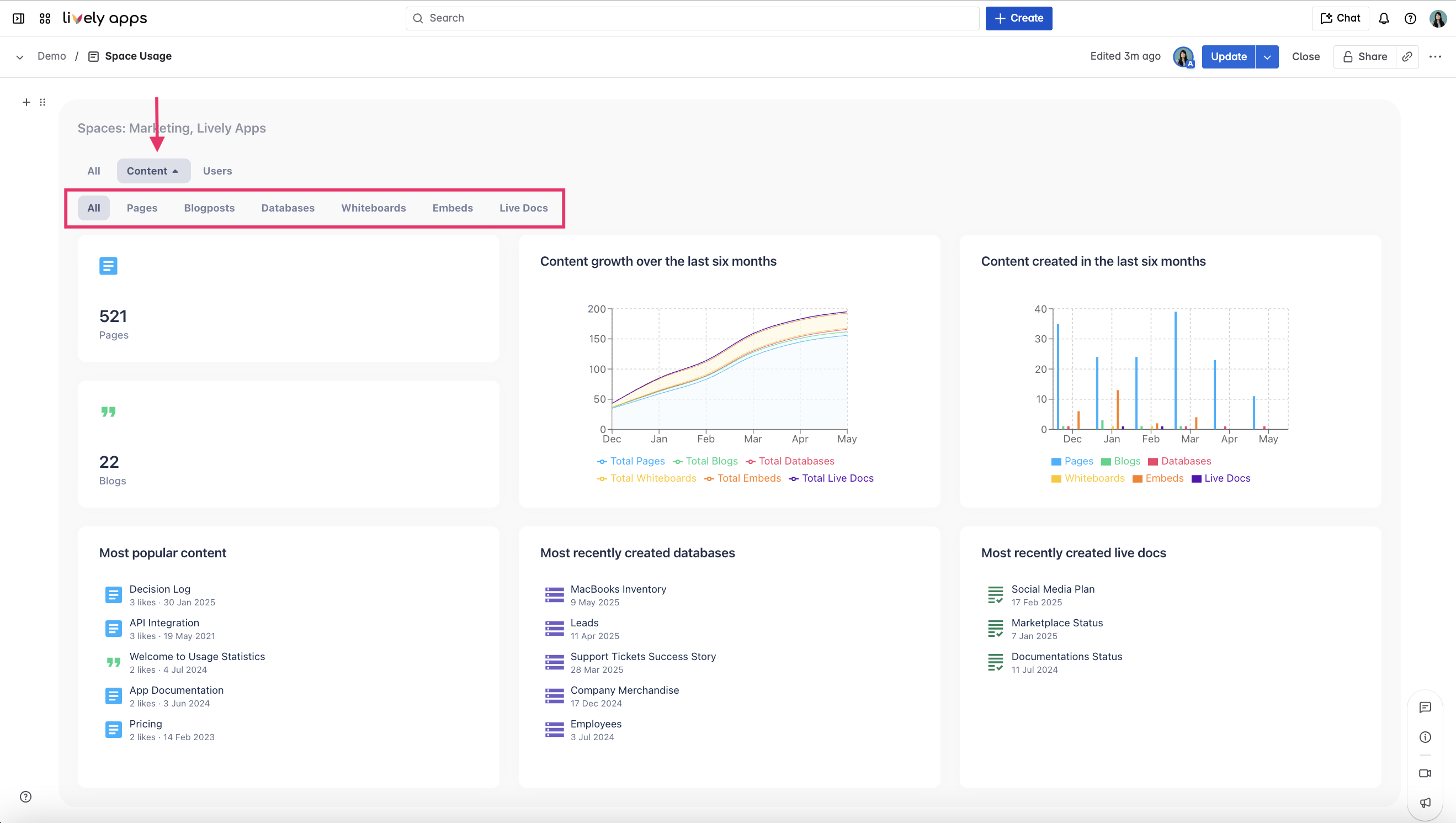
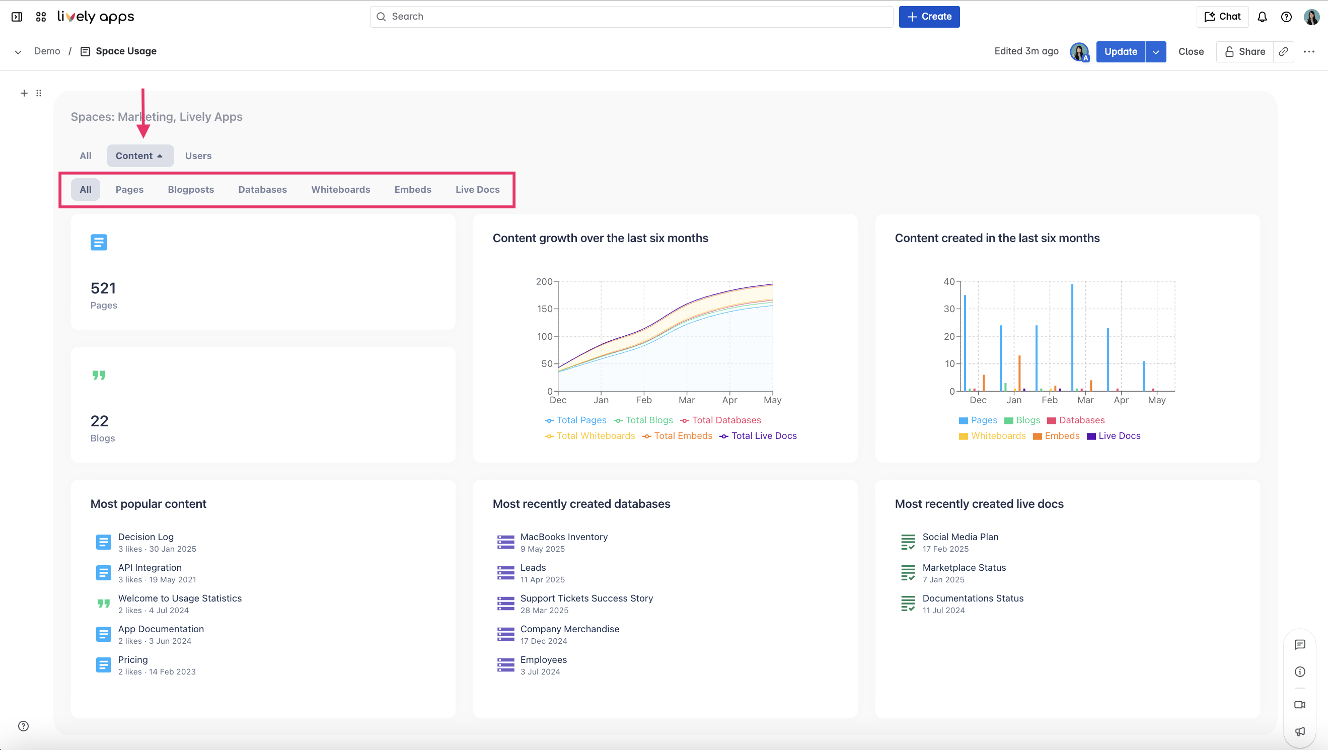
Live Docs support:
Live Docs are now tracked as a content type in Usage Statistics. A new “Live Docs” sub-filter has been added to help segment data in reports and dashboards.

Maintenance
Security fix:
Resolved a vulnerability related to cross-spawn execution.
Internal version number: 2025-05-08